Визуализации¶
Мы расширили настройки визуализаций для лучшего представления ваших данных и добавили иерархическую диаграмму TreeMap. Стало возможным управление цветами, размерами шрифта, размещением текста и многое другое.
Древовидная карта TreeMap¶

Добавлен ещё один тип виджета — древовидная карта (TreeMap), группирующая и представляющая данные в виде прямоугольных блоков разного размера (вложенных и смежных), пропорционально соответствующих числовым значениям в столбце на нижнем уровне. Иерархия строится в порядке следования полей: поле слева (в настройках отображения — верхнее) является верхним уровнем. Вы погружаетесь в детали, щёлкая на интересующий вас блок.
Возможен экспорт данных из TreeMap в .csv, .xlsx, сохранение текущего вида в .png и .jpg.
Новый тип виджета: древовидная карта¶

Настройка иерархии древовидной карты¶
Glarus BI позволяет настроить, в каком порядке будет выстроена иерархия. Столбец сверху является верхним уровнем. Нижний столбец в настройках должен содержать числа. Настройки применяются сразу после перемещения столбца.

Экспорт в .xlsx¶
Выгрузка данных в формат excel.

Экспорт в .csv¶
Выгрузка данных в текстовый формат CSV. Разделителем выступает запятая, строковые значения заключены в кавычки.
Экспорт в .png¶
Экспорт текущего вида в графический растровый формат PNG.
Экспорт в .jpg¶
Экспорт текущего вида в графический растровый формат JPG.
Таблица¶

Добавлены многочисленные тонкие настройки, позволяющие добиться желаемого стиля таблицы.
Выравнивание в заголовке¶
Настройка выравнивания текста в заголовках таблицы:
- по горизонтали (лево, центр, право);
- по вертикали (верх, центр, низ).


Отступ в заголовке¶
Отступ текста в заголовке таблицы задаётся по горизонтали и вертикали, а также может подбираться системой автоматически.
Для ручной настройки отступа следует отключить автоматический отступ.

Цвет фона заголовка таблицы¶
Фон заголовка таблицы может быть прозрачным или насыщенным. Можно выбрать цвет из ограниченной палитры или задать его вручную, дополнив палитру.
Для возможности выбора цвета фона заголовка следует отключить прозрачный фон заголовка.

Размер шрифта в заголовке¶
Настраиваемый размер шрифта в заголовке таблицы.

Перенос длинных заголовков¶
Отключаемый перенос длинных строк в заголовках таблицы.

Кнопка сортировки: видимость¶
Настройка элемента сортировки в заголовках таблицы: видимость.

Кнопка сортировки: цвет¶
Настройка цвета кнопки сортировки в заголовках таблицы. Цвет можно выбрать как из ограниченной палитры, так и задать вручную.

Столбец с сортировкой: цвет текста заголовка¶
Настройка цвета текста заголовка таблицы в столбце с активной сортировкой. Цвет можно выбрать как из ограниченной палитры, так и задать вручную. Если после изменения цвета результат не заметен в заголовке предполагаемого столбца, нужно включить сортировку.

Выравнивание текста в ячейке¶
Настройка выравнивания текста в ячейках таблицы:
- по горизонтали (лево, центр, право);
- по вертикали (верх, центр, низ).

Отступ в ячейках¶
Отступ текста в ячейках таблицы задаётся по горизонтали и вертикали, а также может подбираться системой автоматически.
Для ручной настройки отступа следует отключить автоматический отступ.

Высота строк¶
Высота строк в ячейках таблицы может быть задана пользователем в виде числа или выбрана системой по содержимому.
Для возможности настройки числового значения следует отключить автовысоту ячейки.

Перенос длинных строк¶
Отключаемый перенос длинных строк в отдельных столбцах таблицы.

Размер шрифта в ячейках¶
Настраиваемый размер шрифта в ячейках таблицы.

Начертание текста в ячейках¶
Настраиваемое начертание шрифта в ячейках таблицы: нормальный, жирный, курсив, жирный курсив.

Обработка символа перевода строки¶
Если в строковом значении встречается символ char(10), известный также как Line Feed (LF), он интерпретируется как перевод строки с возвратом каретки CR+LF, то есть начинает новую строку в той же ячейке таблицы.
Изображения по URL в столбце¶
Возможность включить или отключить отображение содержимого ячейки таблицы в виде изображения по ссылке URL.
Масштабирование изображения в ячейке¶
Масштабирование изображения в ячейке таблицы. Доступны варианты: "Сохранить масштаб изображения", "Вписать в ячейку", "По размеру ячейки".
Цвет фона ячеек¶
Управление цветом фона ячеек таблицы. Может быть прозрачным или насыщенным. Насыщенный фон можно как выбрать из ограниченной палитры, так и задать вручную, дополнив палитру.
Для возможности выбора цвета нужно сначала отключить прозрачный фон ячеек.

Чередование фона строк¶
Включение чередования фона строк для улучшения читаемости таблицы: тёмные и светлые полосы.

Подсветка строки по щелчку¶
Подсветка строки таблицы по щелчку.

Цвет активной строки¶
Цвет полосы, которая появляется после щелчка по строке и выделяет активную строку таблицы.

Цвет ссылок¶
Настройка цвета содержимого ячейки таблицы, определяемого системой как ссылка.

Линии сетки таблицы¶
Включение и отключение вертикальных и горизонтальных линий сетки таблицы. Можно включить только один вид линий, если требуется.
Цвет сетки таблицы¶
Настройка цвета сетки (внутренних горизонтальных разделительных линий) таблицы. Для настройки цвета сетки должны быть включены линии сетки.

Закрепление ячеек при прокрутке¶
Настройка закрепления первых n строк при прокрутке таблицы.
Условное форматирование: цвет фона ячеек¶
Настройка цвета фона ячеек таблицы в зависимости от выполнения условия. Представленная палитра может быть расширена пользовательскими цветами.

Условное форматирование: цвет текста ячеек¶
Настройка цвета текста в ячейках таблицы в зависимости от выполнения условия. Представленная палитра может быть расширена пользовательскими цветами.

Условное форматирование: начертание¶
Настройка стиля шрифта текста в ячейках таблицы в зависимости от выполнения условия: нормальный, жирный, курсив, жирный курсив.

Экспорт с форматированием¶

При экспорте таблицы в Excel мы стараемся сохранить форматирование ячеек (шрифт, цвет текста и фона, выравнивание и другие параметры) близким к оригиналу, насколько возможно. Это же касается и условного форматирования.
Экспорт с пользовательскими названиями столбцов¶
При экспорте данных из таблицы в .xlsx используются названия столбцов, переназначенные пользователем (если пользователь менял их названия), а не системные из базового запроса.
Гистограмма¶
Управление шириной¶
Добавлено ещё одно измерение. Можно выбрать числовое поле, влияющее на ширину столбцов диаграммы.
Закрепление цвета элементов¶
Добавлена возможность настройки цветного текста в легенде. Устранены проблемы в закреплении цвета за элементами гистограммы и текстом легенды. Также исправлено соответствие цветов на диаграмме с объединением.
Размещение легенды¶
Настройка размещения легенды на гистограмме. Доступны варианты: верх, низ, право, лево.

Скрытие легенды¶
Мы добавили возможность полностью скрыть легенду на гистограмме, если она не нужна.

Улучшено масштабирование по X¶
Улучшено масштабирование по оси абсцисс в соответствии с данными. Вся доступная область построения по ширине максимально эффективно используется для диаграммы.
Пользовательская палитра для серий¶
Если на гистограмме — несколько серий, пользователь может ограничить набор цветов, которые будут использоваться в качестве цвета заливки столбцов. Пользовательская палитра позволяет исключить нежелательные цвета, которые могут быть выбраны системой автоматически. Также её можно применить для динамических столбцов, когда число серий заранее неизвестно, а цвета должны выбираться из заданного набора. Цвета будут применяться к сериям по очереди, в порядке сортировки серий.
{pdf-fallback="./images/bar-user-palette.png"}
Линия¶
Толщина линии¶
Настройка толщины линий на графике в зависимости от значения в числовом столбце. Параметр "формат толщины линий" определяет тип агрегации, доступны варианты: "среднее значение", "максимальное значение", "минимальное значение", "сумма всех значений".

Скрытие рядов¶
Скрытие элементов на графике при нажатии на элементы легенды.

Обновление масштаба¶
Изменение масштаба графика после нажатия на легенду и скрытия или добавления отдельных элементов.

Скрытие легенды¶
Добавлена возможность полного скрытия легенды на виджете "Линия".

Размещение легенды¶
Настройка размещения легенды на виджете "Линия". Доступны варианты: верх, низ, право, лево.

Закрепление цвета¶
Добавлена возможность настройки цветного текста в легенде. Устранены проблемы в закреплении цвета за элементами графика и текстом легенды.
Исправлен масштаб¶
Исправлен масштаб графиков по умолчанию.
Масштабирование по X¶
Улучшено масштабирование по оси абсцисс в соответствии с данными. Вся доступная область построения по ширине максимально эффективно используется для графика.
Пользовательская палитра для серий¶
Если на графике — несколько серий, пользователь может ограничить набор цветов, которые будут использоваться в качестве цвета кривых. Пользовательская палитра позволяет исключить нежелательные цвета, которые могут быть выбраны системой автоматически. Также её можно применить для динамических столбцов, когда число серий заранее неизвестно, а цвета должны выбираться из заданного набора. Цвета будут применяться к сериям по очереди, в порядке сортировки серий.
{pdf-fallback="./images/line-user-palette.png"}
Строка¶
Высота строки¶
Новое измерение: высота в зависимости от значения.
Максимальный размер подписи¶
Настройка числа отображаемых знаков в метке к элементу (которая включается тумблером "линии и метки") рядом с осью Y.

Скрытие легенды¶
Возможность скрытия легенды на виджете "Строка".

Размещение легенды¶
Настройка размещения легенды на виджете "Строка". Доступны варианты: верх, низ, право, лево.

Пользовательская палитра для серий¶
Если на визуализации "строка" — несколько серий, пользователь может ограничить набор цветов, которые будут использоваться в качестве цвета заливки полос. Пользовательская палитра позволяет исключить нежелательные цвета, которые могут быть выбраны системой автоматически. Также её можно применить для динамических столбцов, когда число серий заранее неизвестно, а цвета должны выбираться из заданного набора. Цвета будут применяться к сериям по очереди, в порядке сортировки серий.
{pdf-fallback="./images/row-user-palette.png"}
Область¶
Возможность скрытия легенды¶
Легенда может быть отключена и включена, переключатель в настройках виджета "Область".

Цвет текста в легенде¶
Включается тумблером "цветная легенда". Соответствует цвету маркера и области.

Размещение легенды¶
Настройка расположения легенды на виджете "Область". Доступны варианты: верх, низ, право, лево.

Улучшено масштабирование по X¶
Улучшено масштабирование по оси абсцисс в соответствии с данными.
Пользовательская палитра для серий¶
Если на виджете "Область" — несколько серий, пользователь может ограничить набор цветов, которые будут использоваться в качестве цвета заливки. Пользовательская палитра позволяет исключить нежелательные цвета, которые могут быть выбраны системой автоматически. Также её можно применить для динамических столбцов, когда число серий заранее неизвестно, а цвета должны выбираться из заданного набора. Цвета будут применяться к сериям по очереди, в порядке сортировки серий.
{pdf-fallback="./images/region-user-palette.png"}
Комбо¶
Скрытие легенды¶
Возможность скрытия легенды на виджете "Комбо".

Размещение легенды¶
Настройка размещения легенды в "Комбо". Доступны варианты: верх, низ, право, лево.

Цвет текста в легенде¶
Включается тумблером "цветная легенда". Соответствует цвету маркера.

Показ разницы для линий¶
Показ разницы для линий на комбинированной диаграмме.
Толщина столбцов¶
Добавлено новое измерение. Появилась возможность настройки толщины столбцов в зависимости от значения выбранного параметра.
Улучшено масштабирование по X¶
Улучшено масштабирование по оси абсцисс в соответствии с данными.
Пользовательская палитра для серий¶
Если на комбинированной диаграмме — несколько серий, пользователь может ограничить набор цветов, которые будут использоваться в качестве цвета заливки столбцов. Пользовательская палитра позволяет исключить нежелательные цвета, которые могут быть выбраны системой автоматически. Также её можно применить для динамических столбцов, когда число серий заранее неизвестно, а цвета должны выбираться из заданного набора. Цвета будут применяться к сериям по очереди, в порядке сортировки серий.
{pdf-fallback="./images/combo-user-palette.png"}
Карта¶
Отображение маркеров на карте¶
Появилась возможность выбрать поле в настройках, чтобы получить его значение на карте в виде круга, радиус которого зависит от величины.

Цвет маркера¶
Управление цветом маркеров на интерактивной карте.

Условное форматирование: цвет маркера¶
Управление цветом маркеров на интерактивной карте.

Условное форматирование: тип маркера¶
Управление типом маркера на интерактивной карте в зависимости от выполнения заданного условия.
Типы маркеров:
- круг,
- квадрат,
- треугольник,
- перевёрнутый треугольник,
- звёздочка.

Условное форматирование: размер маркера¶
Управление размером маркеров на интерактивной карте.

Условное форматирование: прозрачность маркера¶
Изменение уровня прозрачности маркера в зависимости от выполнения заданного условия. Это позволяет увидеть на одной карте все маркеры, даже если они накладываются друг на друга.

Управление возможностью перемещения и масштабирования¶

Настройки возможности перемещения и масштабирования карты в разделе "Вид":
- "Разрешить перемещение карты" — включает и отключает возможность перетаскивания карты мышью или касанием;
- "Разрешить изменение масштаба" — включает и отключает возможность масштабирования карты.
Отключение перемещения и масштабирования позволяет зафиксировать отображаемый на дашборде и в запросе фрагмент карты.
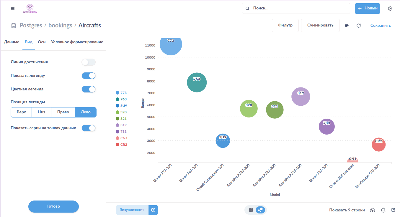
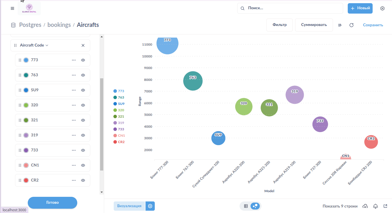
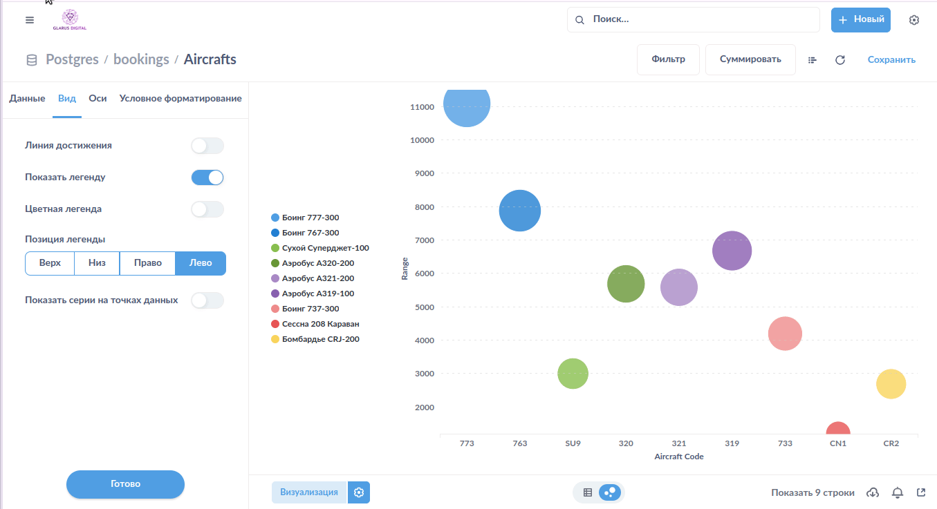
Разброс¶
Цвет пузырька¶
Доступно изменение цвета отдельных пузырьков. Выбор цвета как из ограниченной палитры, так и точное задание пользовательского цвета.

Скрытие легенды¶
Возможность полностью скрыть легенду на виджете "Разброс".

Название параметра на пузырьке¶
Включение и отключение название серии на пузырьке.

Размещение легенды¶
Настройка расположения легенды на виджете "Разброс". Доступны варианты: верх, низ, право, лево.

Условное форматирование: цвет¶
Управление цветом пузырьков в зависимости от значения выбранного параметра.

Улучшено масштабирование по X¶
Улучшено масштабирование по оси абсцисс в соответствии с данными.
Пользовательская палитра для серий¶
Если на виджете — несколько серий, пользователь может ограничить набор цветов, которые будут использоваться в качестве цвета заливки пузырьков. Пользовательская палитра позволяет исключить нежелательные цвета, которые могут быть выбраны системой автоматически. Также её можно применить для динамических столбцов, когда число серий заранее неизвестно, а цвета должны выбираться из заданного набора. Цвета будут применяться к сериям по очереди, в порядке сортировки серий.
{pdf-fallback="./images/bubble-user-palette.png"}
Водопад¶
Цвет элементов¶
Цвет элементов задаётся или из ограниченной палитры, или указывается пользователем вручную.

Скрытие легенды¶
Возможность полностью скрыть легенду на виджете "Водопад".
Размещение легенды¶
Настройка размещения легенды на виджете "Водопад". Доступны варианты: верх, низ, право, лево.
Улучшено масштабирование по X¶
Улучшено масштабирование по оси абсцисс в соответствии с данными.
Пирог¶
Размещение легенды¶
Настройка размещения легенды на виджете "Пирог". Доступны варианты: верх, низ, право, лево.

Число¶
Условное форматирование: шрифт¶
Возможность изменения начертания шрифта (жирный, курсив, жирный курсив, нормальный) в зависимости от выполнения заданного условия. Условий может быть несколько.

Условное форматирование: цвет текста¶
Возможность изменения цвета текста в зависимости от выполнения заданного условия. Цвет текста выбирается из ограниченной палитры или задаётся вручную. Условий может быть несколько.

Условное форматирование: фон¶
Возможность изменения фона под значением в зависимости от настроенного условия. Цвет выбирается из ограниченной палитры или задаётся вручную. Условий может быть несколько.

Сводная таблица¶
Данные в виде иерархии в одном столбце¶
Отображение данных в виде иерархии. Если включено, все значения срезов отображаются в одном столбце в виде раскрывающегося и сворачивающегося дерева.

Выравнивание в заголовке¶
Настройка выравнивания текста в заголовке сводной таблицы:
- по горизонтали (лево, центр, право);
- по вертикали (верх, центр, низ).

Перенос длинных заголовков¶
Отключаемый перенос длинных строк в заголовке сводной таблицы.

Условное форматирование: дополнительные поля¶
Расширен перечень полей, которые можно задействовать в настройке условного форматирования сводной таблицы.
Условное форматирование: цвет текста ячеек¶
Выбор цвета текста ячеек сводной таблицы в зависимости от условия. Можно выбрать цвет из ограниченной палитры или задать нужный вручную.

Условное форматирование: начертание¶
Выбор варианта начертания шрифта в ячейках сводной таблицы в зависимости от условия: нормальный, жирный, курсив, жирный курсив.

Стиль ячейки: размер шрифта¶
Детальная настройка стиля ячеек сводной таблицы: размер шрифта.

Стиль ячейки: начертание¶
Детальная настройка стиля ячеек сводной таблицы: начертание шрифта. Доступны варианты:
- нормальный,
- жирный,
- курсив,
- жирный курсив.

Стиль ячейки: высота¶
Детальная настройка стиля ячеек: высота строки. Для возможности задания значения переключатель автоматической высоты ячейки должен быть отключен.

Стиль ячейки: отступ¶
Детальная настройка стиля ячеек: отступ в ячейках по горизонтали и вертикали. Для возможности ручной настройки отступа должен быть отключен автоматический отступ в ячейках.

Выравнивание в ячейках¶
Настройка выравнивания текста в ячейках сводной таблицы:
- по горизонтали (лево, центр, право);
- по вертикали (верх, центр, низ).

Настройки цвета ячеек¶
Управление цветами ячеек и содержимого ячеек сводной таблицы. Можно изменить:
- фоновый цвет нечётных строк;
- фоновый цвет чётных строк;
- цвет фона в заголовке таблицы;
- цвет фона в заголовках слева;
- цвет фона при наведении курсора на ячейку;
- цвет фона активной строки;
- цвет сетки таблицы;
- цвет текста в ячейках;
- цвет текста в заголовке таблицы;
- цвет сетки таблицы;
- прозрачный фон заголовка;
- прозрачный фон ячеек.
Некоторые параметры являются взаимоисключающими. Для возможности настройки фона ячеек нужно отключить тумблеры прозрачности. Для возможности задания цвета активной строки нужно включить тумблер подсветки строки при щелчке на неё.

Перенос длинных строк¶
Отключаемый перенос длинных строк в ячейках сводной таблицы.

Экспорт в Excel с тем же набором столбцов, который отображается на экране¶
Вы можете выгрузить в .xlsx не только исходную таблицу, но и сводную. Для этого предусмотрена отдельная строка в меню экспорта.

Сохранение визуального формата при выгрузке в Excel¶
Мы сохраняем некоторые настройки формата при экспорте в .xlsx, чтобы сводная таблица выглядела максимально близко к оригиналу.

Экспорт с пользовательскими названиями столбцов¶
При экспорте данных из таблицы в .xlsx используются названия столбцов, переназначенные пользователем (если пользователь менял их названия), а не системные из базового запроса.